Executions​Executions

Manage your Flow executions all in one place.

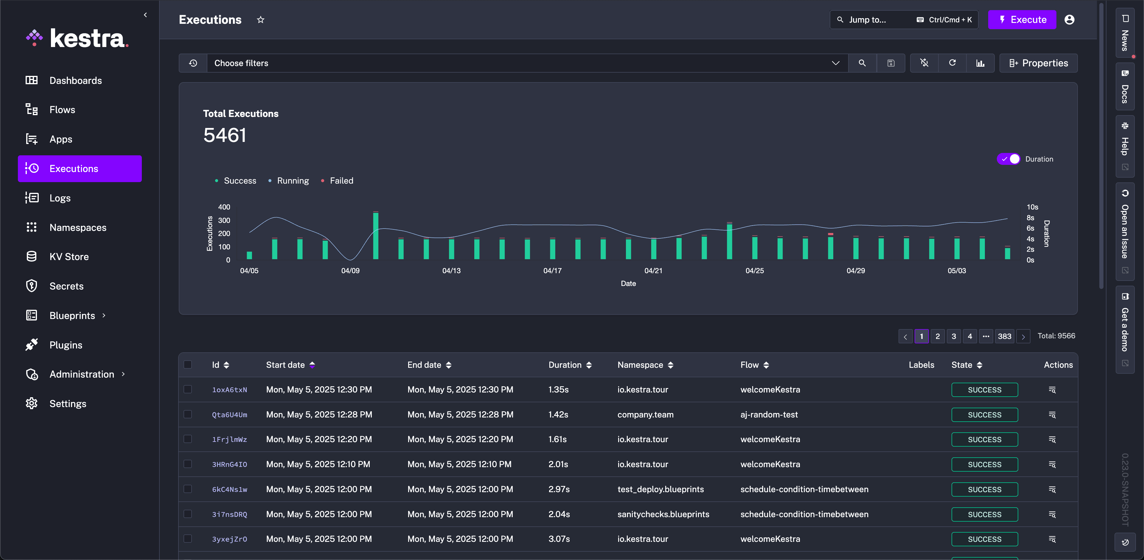
On the Executions page, you see a list of all your completed flow executions.

You can select multiple checkboxes to choose executions for bulk actions, such as Restart, Kill, Pause, or Force Run. Alternatively, you can click an execution ID or the magnifying glass icon to open an execution for further examination.

Kestra User Interface Executions Page

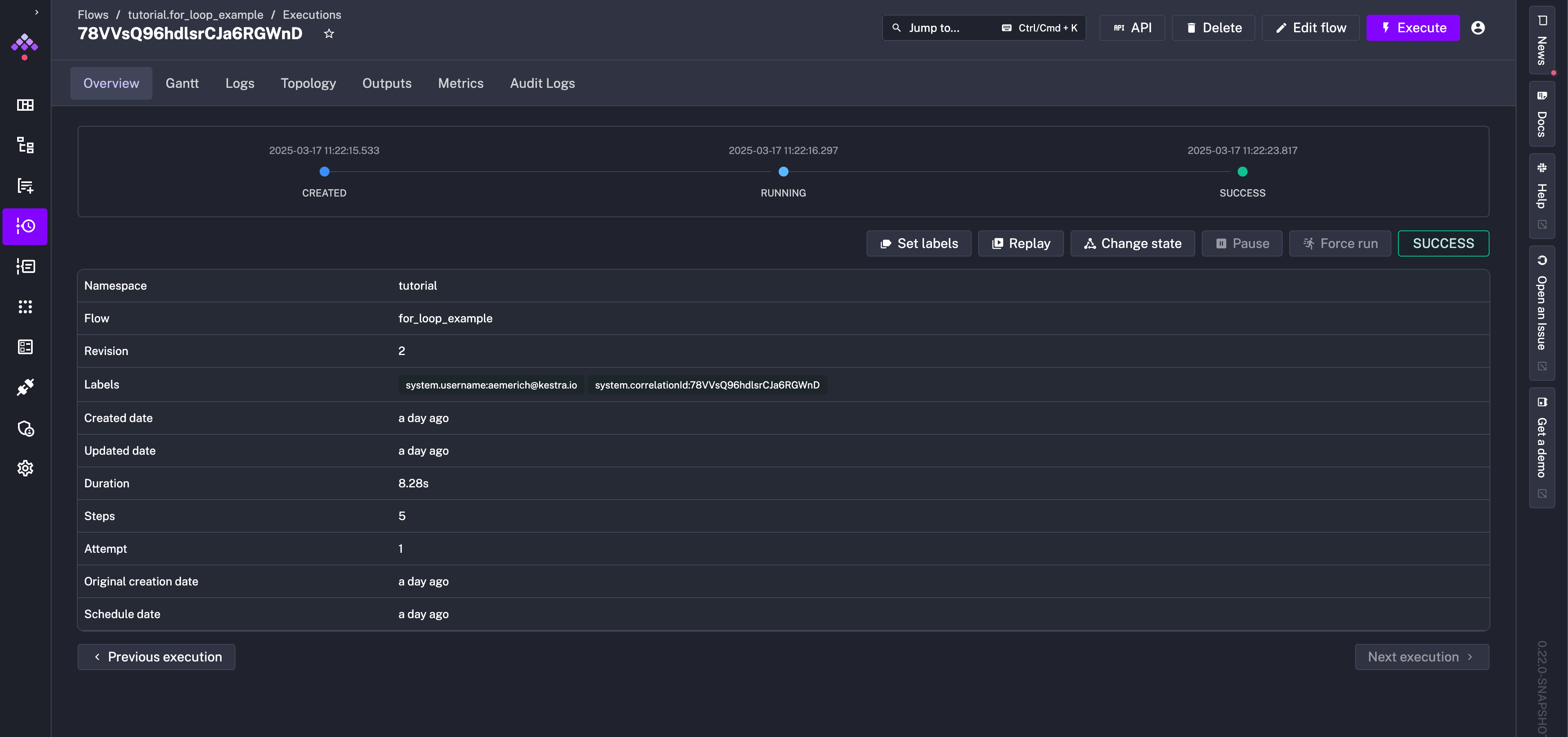
An Execution page displays the details of a flow execution, starting with an overview and options to focus on more specific aspects of an execution such as logs, outputs, and metrics. Beneath the tabs, you can see a status history of your execution with timestamps as it proceeds from CREATED to RUNNING to SUCCESS (or any other possible state).

Kestra User Interface Execution Page

Filters

From the main Executions page, you can filter the displayed executions on fields like namespace, flowId, labels, state, startDate, open text, and more. The filters are key based with comma-separated ORs and spaced-separated ANDs. The following video demonstrates the filters in action:

Gantt

The Gantt tab visualizes each task's duration. From this interface, you can replay a specific task, see task source code, change task status, or look at task metrics and outputs.

Kestra User Interface Execution Gantt

Logs

The Logs tab gives access to a task's logs. You can filter by log level, copy logs into your clipboard, or download logs as a file.

Kestra User Interface Execution Log

Topology

Similar to the Editor view, you can see your execution's topology. Topology provides a graphical view to access specific task logs, replay certain tasks, or change task status.

Kestra User Interface Execution Topology

Outputs

The Outputs tab presents the execution's generated outputs. All tasks and their corresponding outputs are accesible from this page for examination and debugging.

Kestra User Interface Execution Outputs

The Debug Expression button allows you to evaluate expressions on those task outputs. It's a great way to ensure your actual output aligns with your expected output, and if not, it provides a place to debug your flows.

Note: You have to select one task to be able to use the Debug Expression button.

Kestra User Interface Execution Debug Expression

For example, you can use the Debug Expression feature to deep-dive into your tasks' outputs and play directly with expressions.

Metrics

The Metrics tab shows every metric exposed by tasks after execution. For example, a BigQuery load task might show the amount of files inputted, rows inserted, and how long the operation took to complete.

Kestra User Interface Execution Metric

Dependencies

The Dependencies tab shows the relationship dependencies between other flows and the selected execution. It also displays extra execution metadata such as state.

Execution Dependencies

Was this page helpful?